Yves G. - Développeur Free-Lance

Yves G.

Développeur Free-Lance

  Villeurbanne (69)       350 €/jour       Expérience : 1-3 ans       Répond en 1h

Développeur Linux c c++ make bash docker docker compose traefik proxmox git

En quelques mots

Étudiant 42 Lyon – niveau 10 | Développeur C/C++ & Docker passionné par les systèmes embarqués et les langages bas-niveau

Spécialiste C/C++, Linux embarqué, Docker & Docker Compose (multi-conteneurs, networking, Traefik reverse proxy), Proxmox, administration sys (bash scripts, optimisation).

Expérience perso/associative : auto-hébergement serveur mail/services depuis 5 ans, containerisation d'apps legacy, gestion Git/Make.

Dispo pour missions : refactor code C/C++ legacy, setup Docker/Compose environnements (dev/test/prod), outils CLI performants, systèmes embarqués/IoT light.

Ayant également participé à des projets web (Typescript, fastify) je peux aussi fournir des interfaces sous cette forme si nécessaire

Rigoureux (culture 42), réactif, motivé pour contribuer à vos projets en C ou C++, programmes bas niveau, embarqués ou pour déploiement/gestion/support/sauvegarde/migration de vos services conteneurisé ou virtualisés

Je peux également vous aider et vous conseiller si vous chercher à acheter un nom de domaine, un vps
Je peux paramétrer vos DNS

Contactez-moi pour discuter !

Une bonne partie de mes projets sont visibles sur mon Github

Portfolio

Références

Administrateur système pour l'association Ekloz
Administrateur système pour une association
Gestion d'un serveur de mail et de différents services internes pour l’association tel que:
- Loxya(gestion des stocks),
- Roundcube(webmail)
- Paheko(comptabilité associative)
- Seafile(stockage cloud)

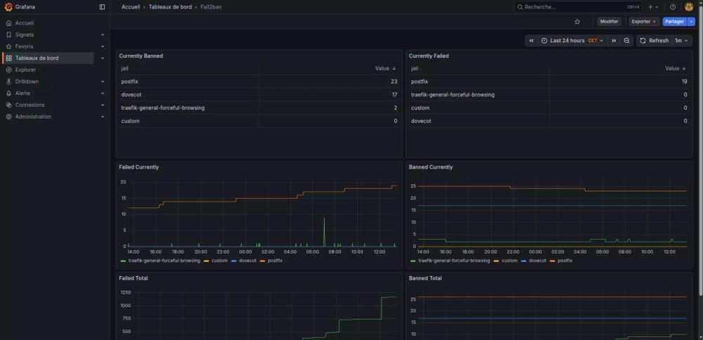
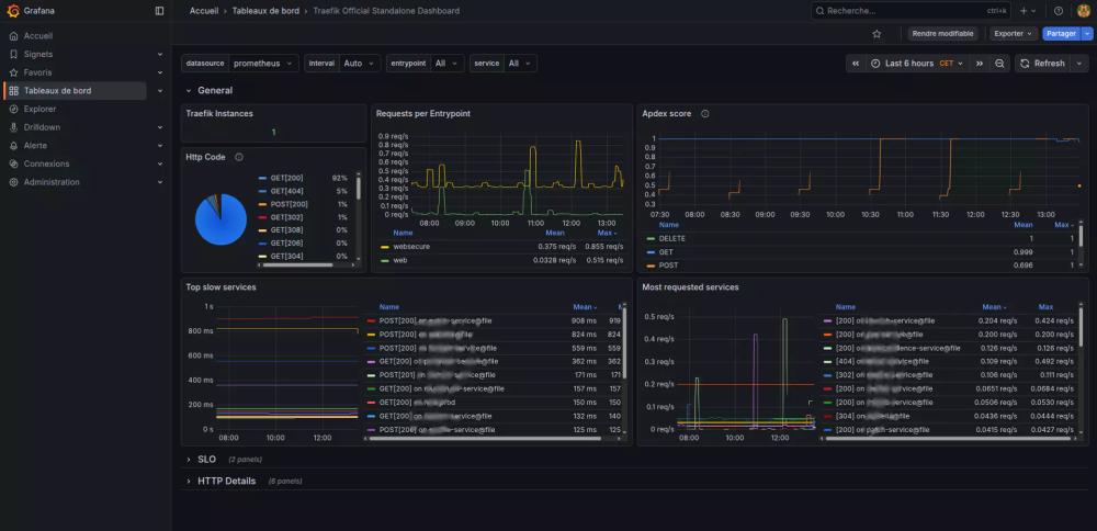
via Docker/Docker Compose, Traefik, Fail2Ban et Proxmox

Auto-Hébergement
Auto-hébergement de mes services personnels et professionnels
Déploiement et gestion:
- Serveur de mail complet avec Webmail Roundcube
- Cloud avec Seafile
- Jeu avec AMP
- Forge logiciel avec runner ForgeJo
- Gestion des conteneurs via Portainer
Via Docker/Docker Compose, Traefik, Proxmox, Fail2Ban, OPNSense

Etudes

Développeur C/C++ à 42 Lyon

Ces freelances peuvent aussi vous intéresser
Proposer une mission